联系我们

公司地址:陕西省西安市高新区高新二路山西证券大厦10楼1002C
联系电话:13474529698
邮箱:haoxb@jq123.net

网上商城数据分析平台

网上商城数据分析平台主要用于电子商务商城类数据分析岗位群关键职业技能训练,主要包含教学云管理平台和网上商城数据分析平台。

      教学云管理平台包含:1 教师角色:主要包括教师注册与登录;教学云管理平台首页;查看课程总数、已授课次、实训平台数、授课总时、授课信息、班级人员情况等;控制面板:进入控制面板页面,教师可以暂停、继续、下课、通知等操作;班级管理:教师可以创建自己的班级,进行开放注册,同时把邀请码告知本班学生,可以查看自己班级的学生;课程管理:教师可以创建自己的系列实训课,可以查看自己的系列实训课并进行授课管理以及去授课;2学生角色:主要包括学生注册与登录,进入课堂并登录教师部署好的实训课程和实训平台。

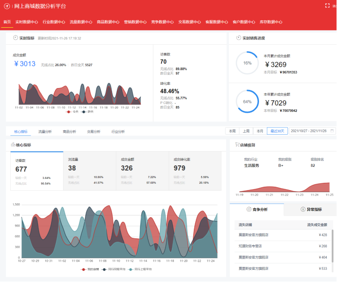
网上商城数据分析平台主要功能包括:首页、实时数据中心、行业数据中心、流量数据中心、商品数据中心、营销数据中心、竞争数据中心、交易数据中心、客户数据中心、客服数据中心和库存数据中心等。

首页,包括:实时指标、销售进度、访客数、转化率、浏览量、核心指标、流量分析、商品分析、交易分析、行业分析、竞争分析、成交金额、成交转化率、月销售目标、年销售目标、流量来源、关键词、商品销售量、商品关注数、商品销售排行榜、商品访问排行榜、销售构成、行业热销店铺、行业热销商品排行榜、行业热门关键词等等,同时可通过折线图、面积图以及各类表格进行数据展示;

实时数据中心,包括:实时概况、实时榜单、实时访客、实时来源、实时关键词、实时看板、实时单品、实时竞店、活动分析、活动对比,同时可通过折线图等进行数据查询和展示;

行业数据中心,包括:行业实时、行业大盘、商家排行榜、商品排行榜、热门关键词、关键词查询、品牌排行榜、品牌详情、客户分析、卖家分析等数据的查询和展示;

流量数据中心,包括:流量大盘、店铺流量来源、商品流量来源、关键词流量分析、热力图分析、搜索概况、流量排行榜、搜索诊断、标题流量分析等,同时需要提供同比、环比的浏览量、跳失率、人均浏览量、平均浏览时长、新访客数、老访客数等数据的查询和展示;

商品数据中心,包括:商品大盘、商品明细、异常商品、类目分析、单品分析、预售商品分析、预约商品分析、商品属性分析、新品分析,同时需要提供同比、环比的商品访客数、上架商品数、商品曝光率、商品浏览量、商品关注数、加购商品数、加购客户数等数据的查询和展示;

竞争数据中心,包括:竞争大盘、竞店对比、竞品概况、竞品对比,可按照来源、时间进行店铺对比分析,分析指标为访客数、商品关注人数、商品下单量、下单金额,下单转化率等数据的查询和展示;

交易数据中心,包括:交易大盘、交易特征、订单明细,同时需要提供同比、环比的浏览量、下单客户数、下单量、访客数、客单价、成交转化、成交金额等数据的查询和展示;

客服数据中心,包括:客服响应、客服销售、客服排行榜、客服分析、评价分析等,可按照时间查询退货量、换货量、退款金额、售后服务时长等数据的查询和展示;

客户数据中心,包括:客户大盘、粉丝概览、粉丝特征、粉丝质量、会员概览、会员特征等,可按照时间进行下单客户类型、下单客户数、客单价等数据的查询和展示;

       库存数据中心,包括:库存预警、库存分析、配送分析,可按时间查询入库量、出库量、出库金额、出库订单数、实际库存、库存预警等的数据查询和展示。

image.pngimage.png

详细资料请索取:

联系人:郝经理
电  话:13474529698
邮  箱:haoxb@jq123.net
Q   Q:  34991410  天涯

扫码加微信

Avatar